スループットテスト(リモート)実施手順
NEEDLEWORK操作マニュアルに戻る↩️
リファレンスマニュアル(スループットテスト)
スループットテスト機能との違い
スループットテスト機能は1台のPCで送信元・宛先IPアドレスを生成しテストを実施します。
スループットテスト(リモート)機能は、NEEDLEWORKをインストールした2台のPC間でトラフィックを送受信しテストを実施します。
離れたロケーションにPCを設置することで、例えばWAN回線を経由したテストも実施可能です。
| 機能名 | ご利用用途 | 設定方法 | 必要なPC台数 |
|---|---|---|---|
| スループットテスト機能 ・needlework_throughputtest.exe | ローカル環境でのスループットテスト ※1台のPCでテストを実施 | NEEDLEWORK(ソフトウェア)でIPアドレス、仮想ルーターの設定を行う。 | 1台 |
| スループットテスト(リモート)機能 ・needlework_throughputtest_client.exe ・needlework_throughputtest_agent.exe | 実環境でのスループットテスト ※2台のPCでテストを実施 | WindowsのインターフェースでIPアドレス、ゲートウェイの設定を行う。 | 2台 |
スループットテスト(リモート)実施の流れ
スループットテスト(リモート)は以下の流れで実施します。
本テストには2台のPCが必要です。
テスト実行中にPCの時間が変更されると、
正常にテストを継続できない・正しいエビデンスの値にならない等の問題が発生するため、
クライアント、エージェントともにPCの時刻同期機能は無効化してからテストを実行してください。
事前準備
- テストシナリオの作成 送信元・宛先IPアドレス、ポート番号など、要件に合わせた通信内容を記載します。
- PCの設定
NEEDLEWORKを起動するPCのインターフェース設定(IPアドレス、サブネットマスク、デフォルトゲートウェイ)を行います。
※「スループットテスト(リモート)」はWindowsのインターフェース設定を利用しテストを実施します
クライアントとエージェントで2台のPCが必要です。
- テスト環境の構築 NEEDLEWORKとテスト対象のネットワーク機器をネットワークケーブルで接続します。 エージェント側PCでエージェントを起動します。
テスト実施
- テストの開始 テストシナリオを読み込み、テストを実行します。
- テスト結果の確認 テスト結果を確認します。
シナリオの作成
NEEDLEWORKの操作画面を表示しテストシナリオを作成します。
操作画面から直接値を入力するか、CSVを編集してシナリオを作成することでシナリオの作成が可能です。
※操作画面左メニューの「シナリオのサンプルを取得する」からサンプルシナリオをCSVでダウンロード可能です

要件(テスト要件・構成)
テスト要件
以下の通りにネットワーク負荷をかけ、ネットワークスループットを確認する。
- ルーターにネットワーク負荷をかける
- 「192.168.255.0/24」のネットワークから「10.10.255.0/24」へ通信を発生させる
- プロトコル・ポート番号は「UDP 100」を利用する
- 目標スループットは「500 Mbps」とする
構成

テストシナリオ
※上記通信要件のテストに必要な項目のみ記載
| No | 1,クライアントIP [client-ip] | 2,エージェントIP [agent-ip] | 3,宛先ポート [dst-port] | 4,プロトコル [protocol] | 5,通信方向 [direction] | 6. 目標スループット [target-throughput(option)] | 説明 |
|---|---|---|---|---|---|---|---|
| 1 | 192.168.255.100 | 10.10.255.100 | 100 | udp | download | 500 |

📄テストシナリオの詳細(全項目の説明等)は、下記「リファレンスマニュアル」をご参照ください。
テスト環境構築
推奨構成は以下になります。(パフォーマンス、測定値の精度低下を防げます)
- テストに利用するLANポート・USB LANアダプターを同じ型番に統一する。
- テストに利用するPCのスペックを統一する。 →性能が異なるLANポート・USB LANアダプター、スペックPCでテストを行いますと、パケットロスが多数発生する可能性があります。
スループットテスト(リモート)は、WindowsのIPアドレスを利用してテストを実施します。
その他の機能とは仕様が異なりますのでご注意ください。
(その他の機能はNEEDLEWORKのソフトウェアに設定したIPアドレスを利用します)
クライアント用アプリケーション、エージェント用アプリケーションをそれぞれ別のPCで動作させるために、2台のPCが必要です。
- NEEDLEWORKをインストールしたPCのIPアドレス設定を行い、インターフェース(※)にルーターを接続します。
※USB LANアダプターまたはオンボードLAN


- エージェント側PCでコマンドプロンプトを起動し、NEEDLEWORKアプリケーションが格納されたフォルダ(ZIPファイルを解凍したフォルダ)配下の「throughputtest_remote」フォルダに移動します。
エージェント側PCには、NEEDLEWORKフォルダの全ファイルを配置してください。
「needlework_throughputtest_agent.exe」のみをPCに配置しても正常に機能しません。
下記コマンドを実行し、エージェント(needlework_throughputtest_agent.exe)を起動します。
エージェント起動時のエラーメッセージと対策
- The requested address is not valid in its context 指定したIPアドレスがPCに存在しない場合に表示されます。 コマンドプロンプトで”ipconfig”を実行し、正しいIPアドレスをご指定ください。
- An attempt was made to access a socket in a way forbidden by its access permissions 指定したポート番号(未指定の場合はデフォルトのTCP 22501ポート)が、他のプロセスで利用されている場合に表示されます。 ポート番号を利用可能な状態(他プロセスで利用している場合は停止等)にするか、ポート番号を変更してご指定ください。
初回起動時に以下のウィンドウが表示されるので「許可」をクリックします。

テスト
テスト実行中にPCの時間が変更されると、
正常にテストを継続できない・正しいエビデンスの値にならない等の問題が発生するため、
クライアント、エージェントともにPCの時刻同期機能は無効化してからテストを実行してください。
1.テストの実行
クライアント側のPCで「needlework_throughputtest_client.exe」を起動します。
ブラウザが起動し、NEEDLEWORK操作画面の「シナリオを読み込む」をクリックし、作成したテストシナリオ(CSV)を読み込みます。
その後「実行」をクリックしてテストを実行します。

※NEEDLEWORKはテストシナリオの内容をもとにテスト通信を発生させます
テストが開始されると、クライアントからエージェントへ制御通信(デフォルトではTCP 22501を利用)を行いテスト情報を連携します。
その後、テスト通信が開始されます。

初回テスト実行時に、エージェント側PCで以下のウィンドウが表示されるので「許可」をクリックします。

2.テスト結果の確認
テストを実行すると、操作画面下にテスト結果が表示されます。

3.テストの終了
テストを終了するには操作画面の「停止」をクリックします。
テストが終了すると、エビデンスが操作PCに自動的にダウンロードされます。

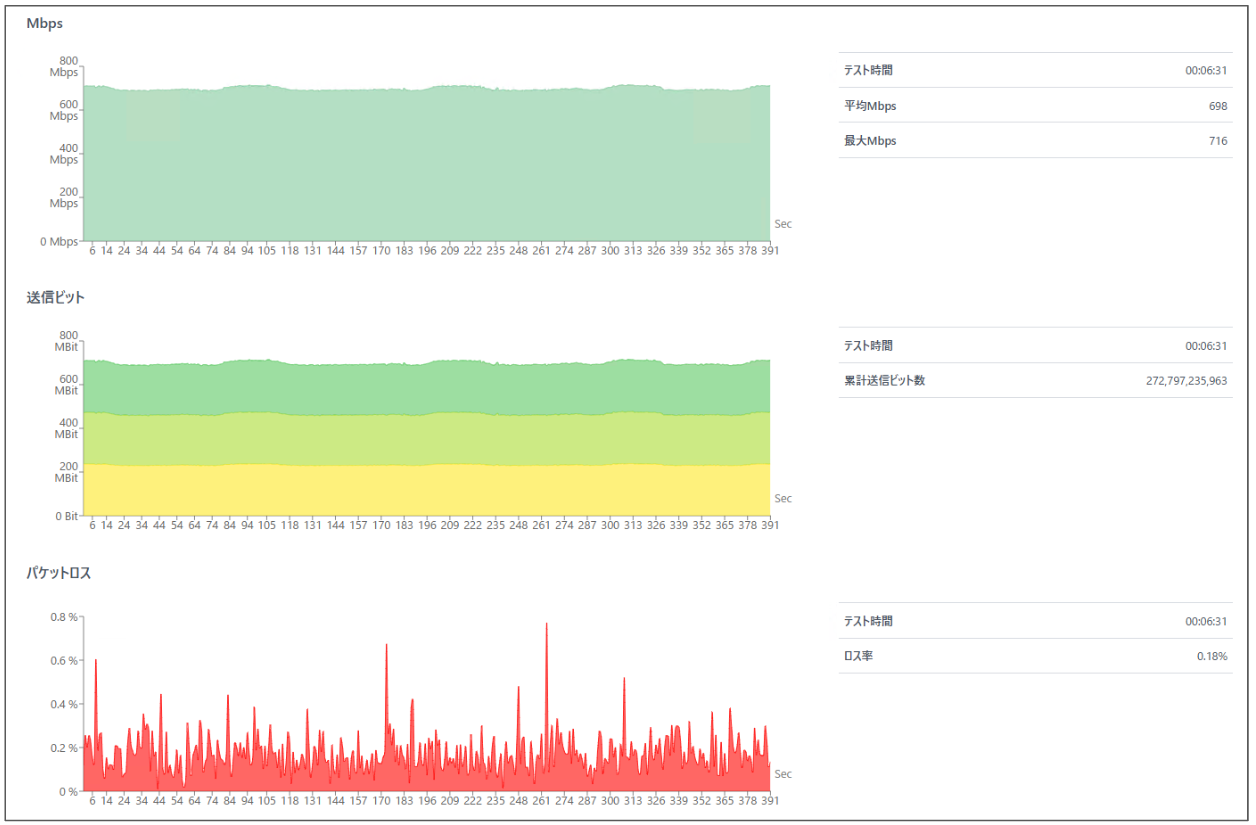
グラフの表示
「グラフを表示」をクリックすることでテスト結果をグラフ表示可能です。


関連ヘルプ
スループットテスト機能の関連ヘルプです。
お困りごとの解決にお役立てください。